Create Your First Project
Start adding your projects to your portfolio. Click on "Manage Projects" to get started
From Concept to Product
Project Type
User Experience
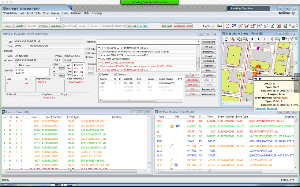
I was brought on to lead designing a next generation public safety dispatching application. The previous product had accumulated 20+ years of features that resulted in a complex and cluttered experience. I was asked to start from a fresh perspective to create a map-centric web-based experience that focused on what the majority of our users needed to complete their major workflows.
This all started with generating user artifacts like personas and journey maps based on an initial set of data from 75+ users across the country. From there, I began sketching out ideas to review with stakeholders and a select user group before refining the ideas into digital mockups. Through continuous stakeholder review and usability testing, the mockups evolved through many stages until we settled on a style that fit the users' needs and best conveyed the type of data they required.







































